Undervolting AMD graphics cards under Windows
If you have power issues while running your AMD RX Vega 56, AMD RX Vega 64 or Vega Frontier Edition cards in Mac Pro 3,1/4,1/5,1, under Windows, you can follow these steps. This guide is suitable for other AMD graphics card as well.
This has zero impact on the performance, but will reduce power spikes causing rapid shutdowns, reduce coil whine, as well as power consumption.
Step 1Right-click on your desktop and choose AMD Software: Adrenalin Edition from the context menu.
If you don't have this option make sure the AMD driver is installed. Follow this guide: Installing AMD drivers under Windows. |
|
|
|
|
Step 2Click Performance tab. |
|
|
|
|
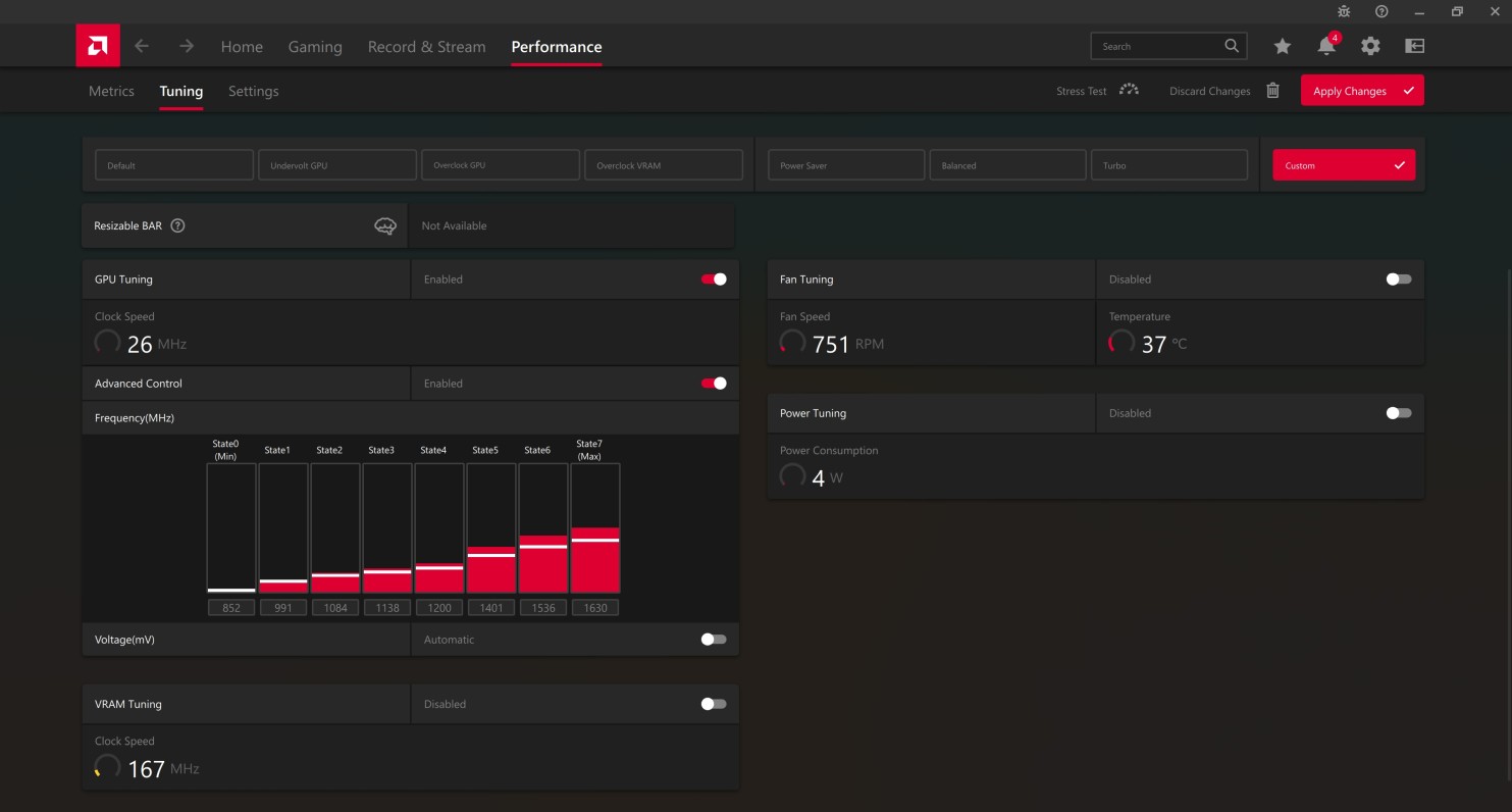
Step 3Click Tuning tab. |
|
|
|
|
Step 4Click Undervolt GPU button. |
|
|
|
|
Step 5Click Proceed button to start undervolting the graphics card. It will take just a few seconds. |
|
|
|
|
Step 6Done! Your GPU would be automatically undervolted e.g. to 1157 mV. That's enough to prevent power spikes causing rapid shutdowns in a Mac Pro. |
|
|
|
|
Step 7If you still got issues with rapid shutdowns, you can undervolt even more manually.
To do this, click Custom button in Manual Tuning section. |
|
|
|
|
Step 8Click Enabled slider in GPU Tuning section. |
|
|
|
|
Step 9Click Enabled slider in Advanced Control section. |
|
|
|
|
Step 10Click Automatic slider in Voltage(mV) section. It will change to Manual and you will see voltages for each state. |
|
|
|
|
Step 11Change voltage for State6 from 1150 mV to 1125 mV. Change voltage for State7(Max) from 1200 mV to 1125 mV. Finally, click Apply Changes button to finish. |









